Команда обувного бренда
Monro рассказала редакции Sostav, как компании удалось повысить коэффициент удержания покупателей, гибкость анализа активности клиентов и запланировать персонализацию коммуникаций с ними при помощи программы лояльности.
Проблема
Ранее в Monro применяли традиционную дисконтную систему, которая позволяла получать на товары по полной цене фиксированный процент скидки, растущий по мере повышения общего объёма приобретений. Клиентам была недоступна гибкая система поощрений: не было технической возможности реализовывать промокоды, начисление бонусов по определённому случаю. Маркетинговые коммуникации с покупателями были универсализированы и не предполагали учёта интересов или автоматизации сообщений в зависимости от сроков покупки, приобретений в определённой категории или конкретных действий.
Цели и задачи
Одной из главных целей внедрения компанией новой программы лояльности стало построение омниканальной системы взаимодействия с покупателями и создание схемы, позволяющей стимулировать интерес конкретных категорий клиентов вне зависимости от проведения федеральных акций, на которых ранее было основано всё рекламное взаимодействие компании с потребителем. Для реализации команда Monro запланировала введение в работу многофункциональной CRM-системы на базе платформы LoyMax. Это позволило повысить гибкость анализа активности клиентов и запланировать персонализацию коммуникаций с ними.
Реализация
Monro решила вывести взаимодействие с покупателями на следующий уровень с помощью внедрения инструментов CRM-маркетинга и новых точек контакта с аудиторией: sms и e-mail рассылок, push-уведомлений, продвижения мобильного приложения и развития личного кабинета на сайте в комбинации с бонусным поощрением активности клиентов.
Реализация внедрения проекта проходила с мая по ноябрь 2023 года. Помимо скидок по дисконтной карте команда обувного бренда предоставила клиентам возможность получать бонусы за регистрацию анкеты, установку мобильного приложения, рекомендацию компании другу с возможностью получения бонусов за заведение им карты и дальнейшие совершённые им покупки. Для эффективной коммуникации с покупателем требуется корректно оформленная анкета, поэтому Monro разработала приложение так, что информация о контактах пользователя стала одним из обязательных для заполнения полей.
Таким образом у Monro появилась возможность стимулировать локальные маркетинговые мероприятия, вроде открытий новых магазинов, начислять бонусы ко дню рождения или просто использовать бонусные механики для сегментов активных покупателей. Для того, чтобы покупатели могли адаптироваться к новым возможностям, компания приняла решение оставить действующими элементы дисконтной программы, в зависимости от уровня участника и суммы совершенных покупок.
С внедрением элементов бонусной системы у команды Monro появилась необходимость дать покупателям доступ к онлайн отслеживанию собственного баланса баллов и уровня скидки. Не менее важно было получить новый эффективный канал коммуникации с пользователем: push-уведомления. В этих целях она реализовала мобильное приложение, в которое вошли четыре функциональных раздела: экран отслеживания баланса, история покупок, экран оповещений и адреса магазинов. Приложение было подчинено информирующим функциям, но в дальнейшем планируется расширение его до включения в интерфейс возможности просмотра каталога.
Перед коммуникациями в рамках новой программы лояльности была поставлена цель нарастить количество повторных клиентов, глубже вовлечь их в процесс взаимодействия с брендом и увеличить коэффициент удержания. Основным инструментом нововведений стали e-mail рассылки. Команда внедрила карту коммуникаций, среди основных сценариев которой можно отметить цепочки приветственных сообщений, категорийные триггеры (такие, как предложение клиентам кроме обуви приобрести ещё и аксессуары), тематические триггеры по типам обуви и сезонности (например, с предложением купившим пару к сезону, приобрести лёгкую обувь в офис), механики брошенного заказа примерки, напоминания о сгорании бонусов, а также реактивацию пользователей и мотивацию их к повторной покупке. Также покупатели начали получать письма об индивидуальных предложениях ко дню рождения или предоставлением промокода.
Результаты
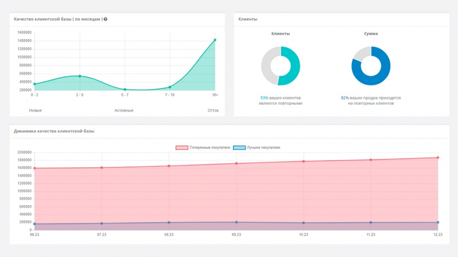
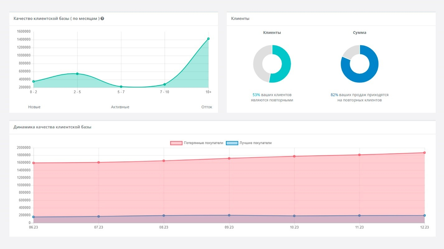
За время реализации нового подхода к коммуникации с клиентами коэффициент удержания покупателей (Customer Retention Rate) увеличился с 4,67% до 7,42%, что продемонстрировало эффективную работу применённых маркетинговых инструментов и цепочек для влияния на отток покупателей, рассказала команда Monro. Теперь 82% продаж совершаются именно повторными клиентами, общее число которых на данный момент уже составляет 53% от всей базы покупателей. Также в рамках управления стимулирующими коммуникациями процент невостребованных бонусов, начисленных покупателям, (breaking rate) был снижен с 12,3% на старте программы до 3,48% на текущий момент. По итогам внедрения программы большее число клиентов возвращается в магазины за покупками и использует начисленные баллы.
Наибольшие изменения с введением «умной» коммуникации с аудиторией претерпели e-mail рассылки: их open rate с момента включения триггерных писем увеличился на 57,5%, а click rate на 47,8%. Ранее компания использовала только массовые имиджевые и акционные рассылки на всю базу без применения сегментирования. Новая программа лояльности позволила команде бренда углубить работу с интересами и предпочтениями покупателей, чтобы внедрить сообщения, которые будут учитывать период с последней покупки и характер уже совершённой. К примеру, отправка e-mail тем, кто уже приобрёл обувь к сезону, c предложением дополнить её аксессуарами привлекла покупателей с общей суммой чеков, составившей 8 128 798 руб. Эффективность показала и механика, в рамках которой покупателям осенней и зимней обуви были предложены более лёгкие модели в качестве сменной обуви для работы и офиса. Сумма чеков по результатам отправки таких сообщений составила более 10 млн руб.
В рамках нового формата эффективность продемонстрировали и рассылки с индивидуальными спецпредложениями. К примеру, рассылка с предоставлением бонусов ко Дню рождения стала одной из лидирующих с точки зрения продаж — её получатели сделали приобретения на сумму 43 928 325 руб. за период проведения акции.
В целом результаты внедрения триггерных коммуникаций позволили повысить экономическую эффективность на 52%, в сравнении с ранее проводимыми массовыми рассылками до внедрения качественной работы с базой. Они помогли довести результат единичного e-mail вплоть до значений, достигающих 51 683 670 руб. по факту атрибуции чеков, рассказала команда бренда.
