Как крупная сеть кофеен по франшизе управляет репутацией и данными на картах. Кейс Cofix и RocketData

2024-11-26 16:46:07 Время чтения 4 мин 3251

С помощью RocketData крупная франшиза Cofix увеличила количество маршрутов из Яндекса на 87% всего за полгода.

Задачи

1. Найти решение для сбора источников, где есть карточки с данными Cofix, и собрать их собственную ERP-систему бренда - Cofix Business (система, которая помогает управлять всем бизнесом, поддерживая автоматизацию и процессы). Такой сервис необходим франчайзи, чтобы они могли из удобного для них ЛК создавать точки на картах и отвечать на отзывы.

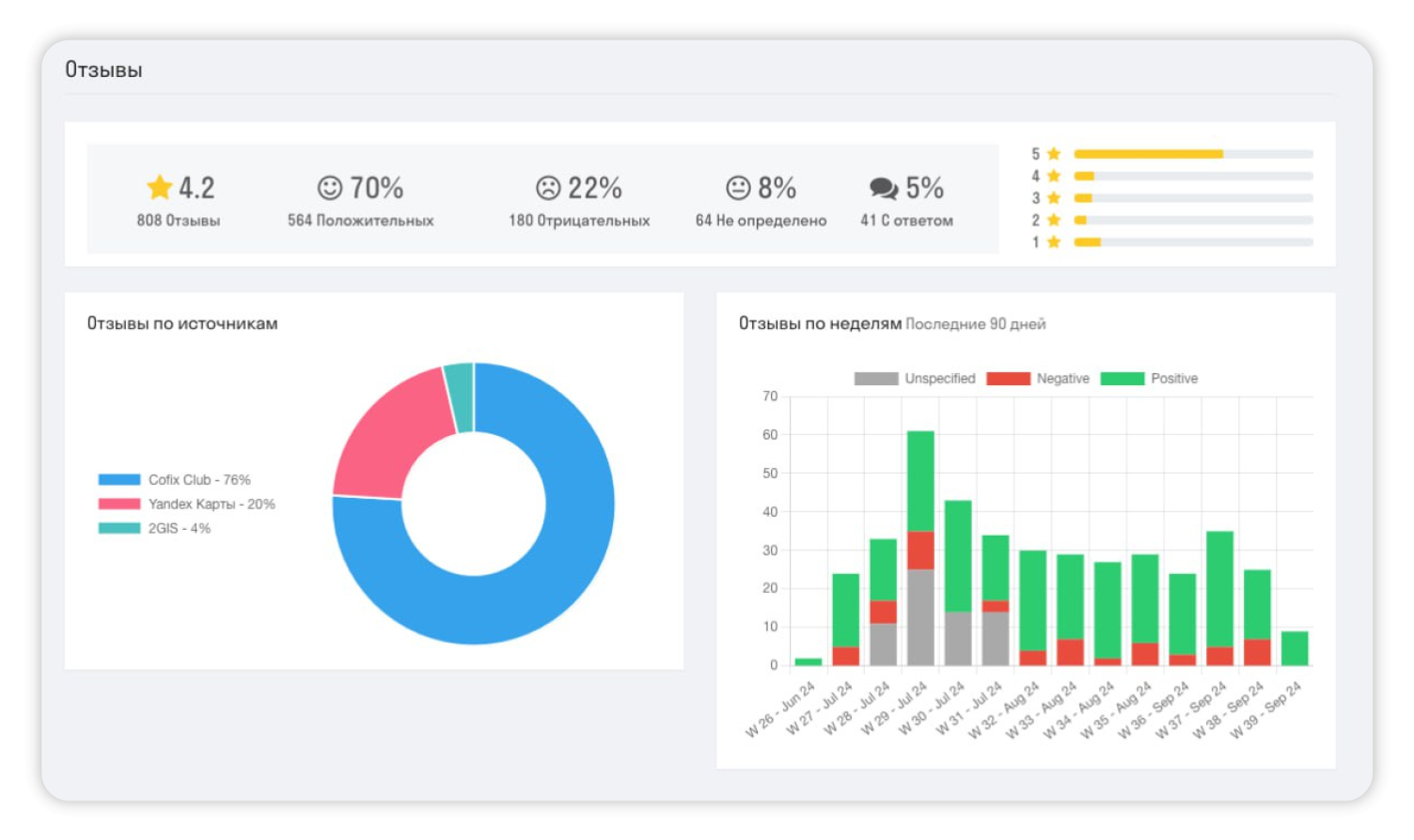
2. Контролировать обратную связь гостей — быстро получать отзывы, разбираться в ситуации и отвечать.

3. Анализировать отзывы, чтобы слышать гостей и знать, как обстоят дела у конкурентов. Таким образом компания лучше понимает, как привлекать людей в кофейни. Также данные из аналитики нужны были для разработки мотивационной программы для франчайзи.

Решения

1. Первую задачу решили с помощью API и объединили сервисы.

2. Для второй также помог инструмент RocketData, интегрированный в Cofix Business. Настроив шаблоны «Автоответов», компания передала до 70% ответов на отзывы автоматизированному сервису, что позволило сократить время на обработку отзыва.

Система Cofix Business

3. Анализировать отзывы и их содержание, чтобы лучше слышать гостей, оценивать конкурентов и мотивировать франчайзи Cofix смог через инструменты «Аналитику отзывов» и «Сравнение с конкурентами».

Cofix OS. Личный кабинет модератора. Страница для работы с отзывами

Результаты

1. Рост маршрутов из карт: За полгода увеличено количество построенных маршрутов:

  1. +87% из Яндекс Карт.
  2. +71% из Google Карт.
  3. +67% из 2ГИС

2. Увеличение процента отвеченных отзывов

Показатель вырос с 69% до 93%, что улучшило лояльность гостей и упростило работу модераторов.

3. Оценка бизнес-процессов

Аналитика позволила Cofix выявить системные сбои и улучшить качество работы на всех уровнях.

Итог: Cofix продемонстрировал, что забота о клиентах начинается с эффективной работы с данными и отзывами. RocketData стал ключевым инструментом для оптимизации процессов и привлечения клиентов. Компания планирует расширение в другие страны, опираясь на эту успешную стратегию.

Полный кейс читайте в блоге RocketData.