Кейс: 1585 заявок по 1044 рубля за 12 месяцев на ЖК для застройщика в Хабаровске через рекламу ВКонтакте.

2025-11-11 17:28:00 Время чтения 15 мин 295

К нам обратился застройщик из Хабаровска, реализующий квартиры в жилом комплексе «Нордик».На тот момент у клиента уже шла реклама, но результаты не устраивали: поток заявок был нестабильным, а стоимость лида — высокой.Рекламные кампании не окупались, а менеджеры отдела продаж жаловались, что лидов мало и они часто «холодные».

Основная цель клиента была чёткой — получить больше заявок по адекватной цене, не теряя качества обращений.

В этом кейсе мы показываем, как настраиваем рекламу на жилой комплекс для застройщика из Хабаровска. За год работы нам удалось получить 1585 заявок по средней цене 1044₽.

Сейчас рекламу запустили на новый жилой комплекс, поскольку в старом все квартиры были распроданы.

Это команда «Клиенты на недвижимость». Если нужны клиенты на недвижимость — пишите нам: https://vk.me/kolodnik_blog

Клиент:

Застройщик из Хабаровска.

Продвигаемые услуги:

  1. Привлечение клиентов на жилой комплекс.

География:

Хабаровск и вся РФ (для тех, кто хочет купить квартиру в Хабаровске.)

Результаты:

За год получили:

1585 заявок по 1044 руб.

Информация о застройщике.

Дальневосточная девелоперская компания «Нордик» — ваш проводник в мир европейского качества и уюта.

Компания была создана под управлением профессионалов с многолетним опытом работы в сфере промышленного гражданского строительства, которые ввели в эксплуатацию более 41 541 кв. м.

— Застройщик на рынке более 15 лет.

— 10 реализованных проектов.

— Было построено 80.000 кв.м.

Ситуация до начала работы:

Застройщик жилого комплекса из Хабаровска обратился к нам с задачей:

  1. Увеличить количество заявок на приобретение недвижимости в комплексе.
  2. Повысить узнаваемость объекта среди целевой аудитории.
  3. Улучшить качество лидов — привлекать потенциальных покупателей, готовых рассматривать покупку квартиры.

На момент начала работы поток заявок от клиента был минимальным. Реклама запускалась самостоятельно, что приводило к невысоким результатам: затраты росли, а количество заявок оставалось низким. Конкуренция на рынке была высокой — застройщик сталкивался с соперниками как местного, так и федерального уровня.

Решение. Как мы выстроили процесс и стратегию.

Первым шагом мы создали рабочий чат с клиентом. В нём сразу выстроили системную коммуникацию:

  1. обсуждали ключевые цели и показатели,
  2. согласовывали офферы и тексты,
  3. получали свежие клипы и статистику от клиента,
  4. раз в месяц подводили итоги и корректировали стратегию.

Подход к запуску рекламы

Мы организуем рекламные кампании, ориентированные на максимальную конверсию в заявки от потенциальных клиентов. Основной упор делается на лид-формы, поскольку они обеспечивают наибольшее удобство как для клиента, так и для риелтора, агентства недвижимости или застройщика. Лид-формы позволяют оперативно получать заявки с контактными данными и уточняющей информацией, что значительно сокращает путь от интереса до взаимодействия.

При необходимости мы можем настроить рекламу как на сообщения в группу «ВКонтакте», так и на лид-формы. Однако практика показывает, что большинство клиентов предпочитают второй вариант, поскольку лид-формы сразу предоставляют доступ к контактам клиента (номер телефона) и дополнительной информации.

Этапы работы с лид-формами

Настройка и запуск лид-формЛид-форма — это инструмент, позволяющий пользователю оставить заявку прямо внутри рекламного объявления. После заполнения формы данные клиента поступают на указанную почту, включая его номер телефона и ответы на вопросы.Примерный процесс:

  1. Клиент видит объявление, где подробно описаны условия или преимущества.
  2. Он кликает на «Оставить заявку», заполняет форму, отвечая на несколько вопросов.
  3. Вопросы формируются в зависимости от услуги: тип недвижимости, желаемый бюджет, местоположение, сроки и другие параметры.

Ниже вы можете увидеть пример лид-формы.

Пример лид-формы

После отправки заявки клиент мгновенно получает уведомление на свою почту с подробной информацией о запросе. Это дает возможность оперативно связаться с ним. Чем быстрее риелтор начнет диалог, тем выше вероятность успешного взаимодействия.

Ниже вы можете увидеть пример заявок, которые приходят на почту после того, как человек заполнил лид-форму.

Пример заявок на почту

Своевременный отклик на заявку играет решающую роль: пока интерес пользователя ещё свежий, у вас больше шансов вовлечь его в диалог и привести к сделке.

Связавшись с потенциальным клиентом сразу после получения заявки, вы повышаете вероятность того, что он ответит и будет готов обсудить покупку.

В качестве примера можно увидеть реальные заявки, которые поступают на почту. Они включают:

  1. Номер телефона клиента.
  2. Ответы на предварительные вопросы.
  3. Дату и время подачи заявки.
  4. Ссылку на профиль пользователя ВКонтакте.

Последний пункт — важное преимущество: если клиент не отвечает по телефону, всегда есть возможность написать ему напрямую в соцсети, что повышает шанс на установление контакта.

Тут вы можете увидеть какие бывают заявки с лид-форм.

Заявки с лид-форм

Преимущества такого подхода

  1. Удобство для клиента. Ему не нужно искать контактную информацию, заходить на сайт или совершать дополнительные действия. Все осуществляется в рамках одного интерфейса.
  2. Высокая конверсия. Лид-формы автоматически увеличивают вероятность получения качественных заявок благодаря удобству заполнения и простоте процесса.
  3. Эффективное использование бюджета. Использование различных форматов рекламы, от видео до локальных кампаний, позволяет гибко перераспределять бюджет в зависимости от эффективности каждого канала.
  4. Прозрачность результатов. Сформированные заявки дают полное понимание интересов и потребностей аудитории, что помогает клиенту корректировать подход к работе с клиентами.

Стратегия рекламы с использованием лид-форм

Для привлечения максимально широкой аудитории используется несколько видов рекламных материалов. Каждый тип кампании имеет свою цель и таргетируется на определённую категорию клиентов.

  1. Общая реклама. Продвигаются различные варианты планировок, включая как стандартные решения, так и эксклюзивные предложения, хорошо работающие в целом по России. Основная цель — привлечь внимание к услуге подбора недвижимости, показать разнообразие вариантов, вызвать интерес у потенциального клиента.
  1. Таргетинг на конкретные жилые комплексы (ЖК). На основе местоположения и радиуса до 10 км от целевой аудитории настраивается реклама конкретных жилых комплексов. Названия ЖК не указываются, чтобы сосредоточить внимание на преимуществах предложения.
  1. Клипы и видеоконтент. Использование видеороликов позволяет значительно снизить стоимость заявки. Это может быть:
  1. «Говорящая голова», где эксперт рассказывает об актуальных предложениях (квартиры, ипотечные программы).
  2. Обзоры ЖК, квартир, ипотечных условий.
  3. Ролики, популярные в социальных сетях (например, YouTube), с призывом к действию: «Оставьте заявку», «Узнайте подробнее» и т.д.Видеоконтент с полезной информацией вызывает доверие и стимулирует интерес, что способствует увеличению количества заявок.
Пример видео клипов

Итоги кампании

Мы использовали 14 рекламных кампаний, в которых было 259 групп объявлений и 288 креативов — чтобы охватить максимум гипотез и протестировать разные сегменты аудитории.

Для клиента реклама была запущена исключительно на лид-формы, что оправдало себя как наиболее эффективный формат взаимодействия. Лид-формы:

  1. Упрощают процесс получения заявок.
  2. Предоставляют всю необходимую информацию для быстрого контакта с потенциальным клиентом.
  3. Сокращают время отклика, что повышает шансы на успешное сотрудничество.

Примерные результаты, скриншоты заявок и статистика из рекламного кабинета дают наглядное подтверждение эффективности выбранной стратегии.

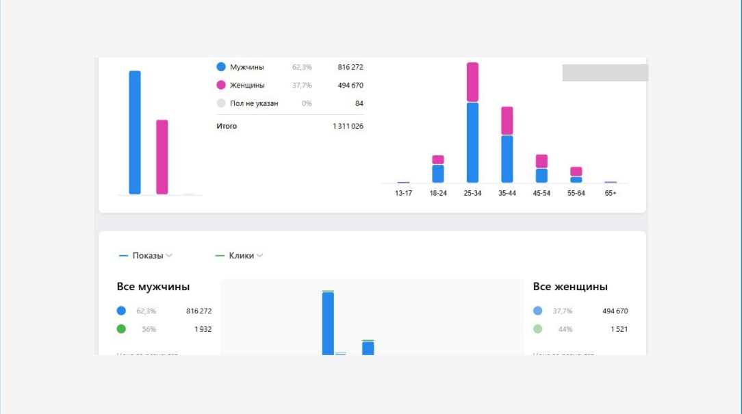
Ниже вы можете увидеть скриншот из рекламного кабинета:

Скриншот из рекламного кабинета

В конце каждого периода мы формировали подробные отчёты по всем кампаниям: динамика лидов, CPL, CTR, вовлечённость и комментарии по оптимизации.Сам клиент также присылал свою статистику по качеству заявок — мы сверяли данные и вносили коррективы в таргетинг.

Такой совместный формат позволил быстро реагировать на изменения спроса и держать результат на стабильном уровне весь год.

Ниже вы можете увидеть скриншоты статистики из рекламного кабинета:

Статистика из рекламного кабинета

Также, застройщик самостоятельно настроил интеграцию с CRM системой, для удобства обработки заявок, которые приходят на почту.

В новом кабинете ВК Реклама можно сделать только, чтобы заявки приходили на почту.

Есть такие способы интеграции:

  1. Через сервис Альбато. Это платный сервис, за который нужно ежемесячно платить.
  1. С рекламного кабинета ВКонтакте заявки приходят на почту, а дальше делают интеграцию почта- СRМ. Все заявки которые приходят на почту, попадают в СRМ.

Что еще получил клиент от запуска?

Помимо лидов, проект дал несколько дополнительных результатов:

  1. Рост узнаваемости бренда «Нордик» в Хабаровске — клипы регулярно попадали в рекомендации, собирали репосты и комментарии.
  2. Повышение вовлечённости в сообществе клиента — пользователи стали активнее переходить по ссылкам, писать в сообщения и уточнять условия.
  3. Оптимизация бюджета — благодаря большому количеству тестов и постоянной аналитике, мы научились прогнозировать эффективность креативов и снижать CPL без потери объёма.

Отлаженная коммуникация между агентством и клиентом: все правки, отчёты и решения принимались оперативно, без бюрократии — и это сильно ускоряло работу.

Результаты работы.

За год мы получили:

Общее количество заявок: 1585
Средняя стоимость лида: 1044

Заключение

За год работы мы превратили нестабильный поток заявок в системный канал продаж для застройщика «Нордик».Регулярная аналитика, сильный оффер, грамотная структура лид-форм и качественный видеоконтент сделали своё дело — реклама приносила реальные результаты каждый месяц, а клиент чётко понимал, куда уходят его деньги.

Сегодня «Нордик» продолжает продвигаться с нашей помощью, а опыт этого запуска стал хорошим примером того, как даже на конкурентном рынке можно получать стабильный поток заявок — если выстроить процесс правильно.

О нас:

Дмитрий Колодник, руководитель проекта «Заявки на новостройки»

Делаем клиентов и заявки на недвижимость для застройщиков, агентств недвижимости и риелторов.

  1. Помогли своим клиентам продать более 3 тыс. квартир
  2. 4 года специализируемся на недвижимости
  3. Продвинули 210 агентств и застройщиков
  4. Запускали 46 городов от Сахалина до Калининграда
  5. Заявки с первого дня запуска

Нужны заявки на недвижимость?

Пишите сообщение «Хочу клиентов»: https://vk.me/kolodnik_blog

Наша группа ВК: https://vk.com/kolodnik_blog

Подписывайтесь на Телеграм-канал, в котором рассказываю, как риелтору и агентству получать клиентов на недвижимость.

Тут Ютуб канал, в котором есть полезные видео о продвижении недвижимости.

Наш сайт: kolodnik.ru