Исследование: застройщики могут терять миллионы из-за плохой репутации

2025-09-30 15:47:25 Время чтения 8 мин 887

Негативных упоминаний о застройщиках в 2,5 раза больше, чем позитивных. По оценке аналитиков Markway, это может стоить девелоперам более 770 млн рублей

Репутация решает, покупать или ждать

В 2025 году покупка квартиры в новостройке по-прежнему остается рискованной для большинства россиян. Долевое строительство предполагает, что клиент отдает миллионы за квадратные метры, которых еще нет. В такой ситуации решающим фактором становится доверие.

Сегодня это доверие формируется не столько рекламой, сколько тем, что человек видит в интернете: отзывы, упоминания в СМИ, комментарии в соцсетях и поисковую выдачу. По сути, цифровая репутация стала главным фильтром при выборе застройщика.

Масштаб проблемы: миллионы потенциальной упущенной выручки

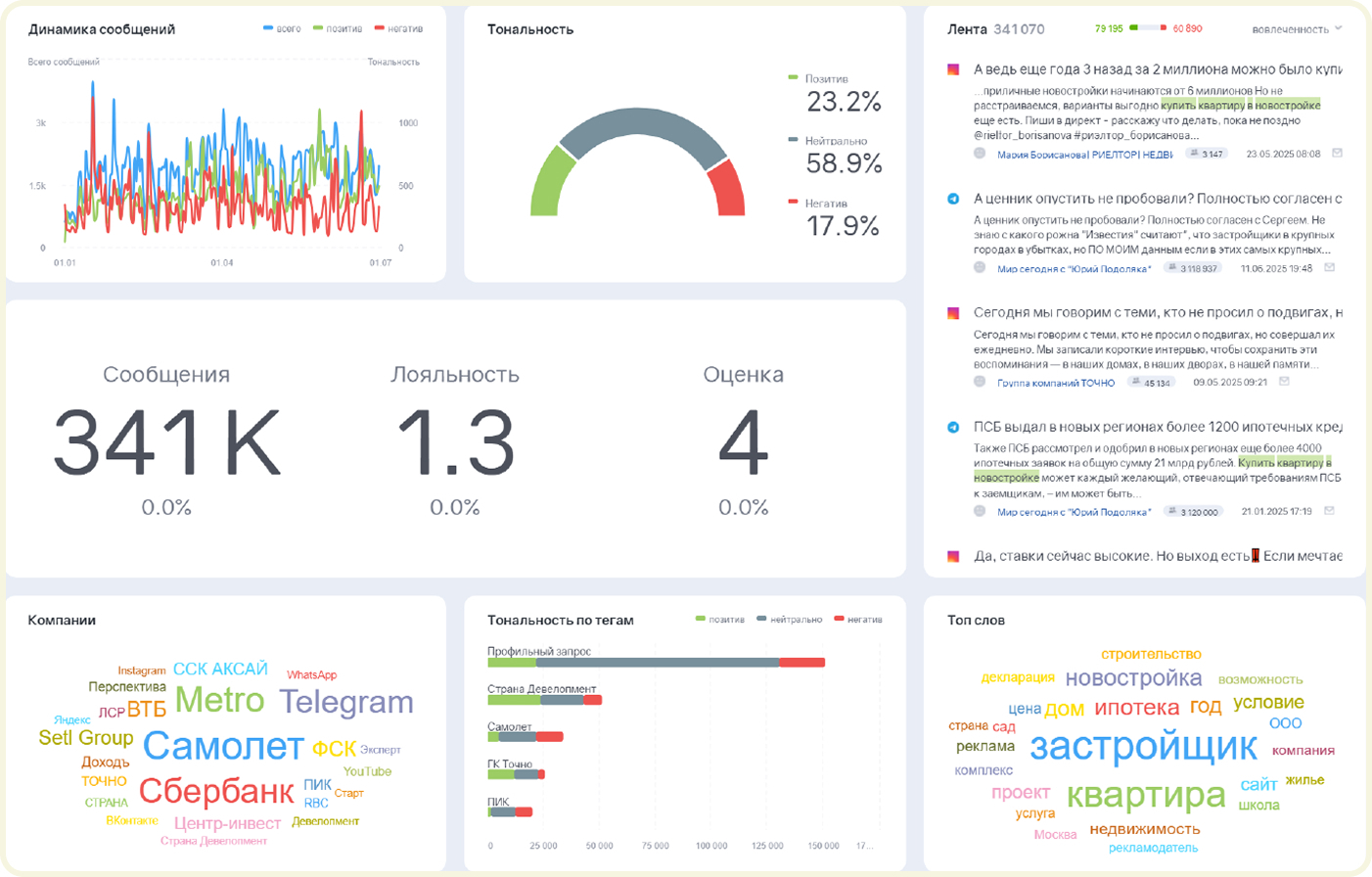
Летом 2025 года Markway проанализировал упоминания о топе отечественных застройщиков за последние полгода. Исследование показало: негативных сообщений о застройщиках в 2,5 раза больше, чем позитивных. Это риск того, что значительная часть покупателей откажется от сделки еще до звонка в отдел продаж.

Расчеты агентства показывают: ежегодно примерно 100 тысяч потенциальных клиентов из-за негатива могут уйти к конкурентам или вообще подождать с покупкой. При стоимости квадратного метра в новостройке в около 145 тыс. руб. на июль 2025 года (по данным ДомКлика) и средней площади жилья в почти 58 м² (по цифрам Росстата) это эквивалентно более чем 770 млн рублей недополученной выручки.

Средний рейтинг — тревожный сигнал

Рейтинги на онлайн-площадках — зеркало клиентского опыта. В исследовании учитывались более 10 ресурсов: от крупных отзовиков ( в их числе «Отзовик», Zoon Otzovik) и геосервисов до специализированных порталов (к примеру, Stroiki и ЦИАН).

3,7 баллов — средний рейтинг топа застройщиков в интернете. Это значительно ниже границы «зеленой зоны» доверия.

Результат: средняя онлайн-оценка крупнейших застройщиков заметно ниже «зеленой зоны репутации». У ряда компаний на отдельных площадках рейтинг не переходит порог 1 балла.

Особенность — сильный разрыв между площадками. На «Яндекс Картах» средний рейтинг близок к 4,5 баллам, а на Otzovik едва дотягивает до 2,9. Такой разрыв, по мнению аналитиков, связан с локальной лояльностью. Местные жители, которые видят построенные дома, ставят более высокие оценки на геосервисах. А массовые отзовики, не привязанные к месту, формируют более агрессивную повестку.

СМИ против соцсетей

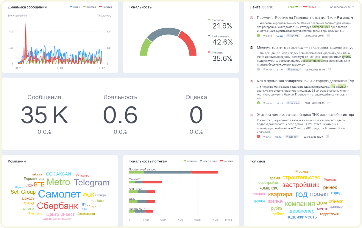
Анализ медиакартины выявил: в СМИ доля негатива об игроках рынка почти на 14% превышает позитив. Особенно токсичной темой остается долевое строительство: даже если нет упоминаний конкретной компании, сама риторика о рисках и долгостроях бьет по всему рынку.

35,6% — доля негатива на тему покупки квартир у топа застройщиков в СМИ. Это почти на 14% больше, чем позитива. Причем в отрицательном контексте обсуждается как сама тема, так и покупка жилья у конкретных застройщиков

В соцсетях ситуация мягче: процент негатива в среднем 17,8%. Но у некоторых компаний показатели критичны: у антилидеров — до 34% негативных упоминаний.

Чаще всего жалуются на цену, ипотечные условия, планировки и срывы сроков. Ближайшая доступная инфраструктура и локацию ЖК обсуждаются реже.

Репутация в поисковых системах: эффект «ловушки негатива»

Поисковые системы играют роль главного канала для формирования доверия. То, что потенциальный покупатель видит на первой странице «Яндекса», вводя в строке «отзывы о застройщике», часто становится окончательной причиной для отказа о сотрудничестве.

60% — средняя доля негативных сайтов о застройщиках в топ-10 поисковой выдачи.

Markway зафиксировал, что даже у организаций с высокими рейтингами выдача формируется за счет негативных или неоднозначных материалов. Алгоритмы «Яндекса» продвигают эмоционально разнообразные тексты, а чаще всего это именно жалобы.

Важно и распределение по позициям. Если позитивные отклики находятся ниже третьего места, их почти никто не видит: CTR на первой позиции 30%, на десятой — лишь 1,58%.

Реакция на отзывы: молчание как сигнал риска

Отдельная проблема — реакция застройщиков на жалобы клиентов. Застройщики практически не дают ответ на крупных онлайн-отзовиках. Реакция чаще появляется только на геосервисах.

Несколько дней — примерно столько приходится ждать авторам отзывов ответа на жалобы в публичном пространстве.

Игнорирование откликов воспринимается как невнимательность к клиентам или даже признание ошибок. В условиях, когда приобретение жилья — это доверие на миллионы, молчание девелопера становится громким репутационным сигналом.

Нейросети усиливают тревожный фон

Исследование показало: даже в нейропоиск «Яндекса» репутационный шлейф одинаков — сначала перечисляются сильные стороны застройщика, а затем следует ряд проблем (продление сроков, дефекты сданного жилья, вопросы к общению менеджеров).

Таким образом, даже при нейтральном запросе пользователю транслируется «неоднозначная, но с акцентом на негатив» модель восприятия.

Пять болевых точек цифровой репутации

  1. Избыточные претензии в отзывах — недовольные клиенты активнее пишут, чем довольные.
  2. Медийный фон — СМИ акцентируют внимание на рисках долевого строительства.
  3. Поисковая выдача — топ формируется за счет скандалов и жалоб.
  4. Молчание компаний — отсутствие системной работы с отзывами усугубляет ситуацию.
  5. Эффект нейросетей — алгоритмы закрепляют негативное восприятие даже при нейтральных запросах.

Если застройщики продолжат игнорировать цифровую репутацию, через рынок столкнется с накопленным кризисом доверия. Выиграют те, кто выстроит систему мониторинга, научится отвечать на отзывы в реальном времени и займется управлением выдачи.