Как агентство сократило 50 часов ручной отчетности в неделю — и превратило данные в инструмент управления

2026-03-03 10:37:10 Время чтения 5 мин 513

Когда отчетность перестает быть “приложением” к рекламе

В большинстве агентств отчетность воспринимается как обязательный, но вторичный процесс. Главное - реклама, а цифры к ней «как-нибудь приложатся».

Но у агентств, которые работают сразу с десятками клиентов и регулярно вносят изменения в рекламные кампании, такой подход быстро перестает работать.

Именно с этим столкнулось агентство Отдел, которое ведет около 50 клиентов из разных ниш - от строительства и общепита до франшиз и сервисного бизнеса - с совокупным рекламным бюджетом порядка 7 млн рублей в месяц.

Что происходило до изменений

Отчетность собиралась раз в неделю. Формально - не каждый день, но по факту нагрузка была колоссальной.

  1. около 50–60 часов в начале недели уходило только на сбор отчетов
  2. в среднем - час на каждого клиента
  3. данные собирались вручную
  4. отчеты приходилось пересобирать под каждый запрос клиента

Клиенты часто просили показать:

  1. динамику за 3–4 дня
  2. нестандартные периоды
  3. сравнение разных отрезков времени

Каждый такой запрос означал дополнительную ручную работу.

Цена ручной отчетности

Со временем стали проявляться системные эффекты:

  1. сотрудники выгорали из-за рутинных операций
  2. в Excel-отчетах появлялись ошибки
  3. выводы иногда строились на некорректных цифрах

Ошибки не всегда замечались сразу. Иногда они вскрывались только тогда, когда клиент приходил с внешним аудитом.

В таких случаях агентству приходилось:

  1. переделывать работу бесплатно
  2. компенсировать ошибки сервисом
  3. тратить время и репутационный капитал

Переход к дашбордам и управляемым данным

Агентство решило пересобрать подход к данным - не ради «красоты», а ради управляемости.

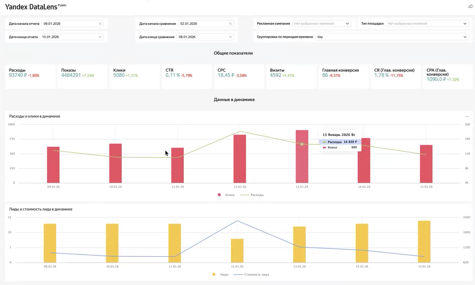
Была внедрена система дашбордов на базе JetStat, которые:

  1. обновляются автоматически
  2. показывают данные здесь и сейчас
  3. позволяют быстро отвечать на запросы клиентов

По оценке агентства:

  1. трудозатраты на отчетность сократились примерно в 50 раз
  2. то, что раньше занимало десятки часов, теперь готово сразу

Как это повлияло на бизнес агентства

Изменения затронули не только операционку.

1. Продажи

На пресейлах агентство стало показывать структуру отчетности. В ряде случаев клиенты прямо говорили, что такой подход выглядит более понятным и зрелым, чем у конкурентов.

2. Контроль

Появился общий управленческий дашборд по всем клиентам:

  1. видно, какие проекты в «красной зоне»
  2. руководитель может оперативно расставлять приоритеты
  3. контроль перестал быть реактивным

3. Качество решений

Появилась возможность:

  1. сравнивать нестандартные периоды
  2. глубже анализировать динамику
  3. формировать более точные выводы

Что важно в этом кейсе для рынка

Этот опыт показывает: в агентском бизнесе отчетность - это не просто сервис для клиента, а инструмент управления.

Когда данные:

  1. собираются автоматически
  2. проверяются системой
  3. доступны в любой момент

агентство начинает:

  1. быстрее принимать решения
  2. спокойнее масштабироваться
  3. увереннее выглядеть в глазах клиентов

Именно это сегодня отличает агентства, которые растут, от тех, кто постоянно «тушит пожары».

Реклама ООО “Джет лабс”, ИНН 7728475027, erid 2VtzquvLVEt