Какой инструмент лучше всего подойдет для эффективной CRM-аналитики

2025-02-13 15:51:46 Время чтения 10 мин 504

В современном мире бизнеса CRM-аналитика является ключевым инструментом, способствующим непрерывному росту. Однако многие компании сталкиваются с проблемой: проектирование и внедрение сложных BI-систем требует значительных ресурсов, а разработка дашбордов на них занимает много времени и не гарантирует успех.

Что, если бы существовал инструмент, который мог бы предложить простое и эффективное решение? 

Именно такую возможность предоставляет Mindboard — это готовый сервис, созданный специально для CRM-аналитики.

Что такое Mindboard?

Mindboard — это уникальный продукт, созданный специально для компаний, работающих на платформе Mindbox, который позволяет легко анализировать маркетинговые коммуникации с помощью готовых дашбордов. 

Ключевая особенность Mindboard — сервис не требует затрат на разработку и внедрение и готов к работе сразу после подключения к CDP Mindbox. Он представляет собой комплексное решение для анализа всех маркетинговых активностей, оптимизации кампаний и принятия обоснованных решений на основе данных, что особенно актуально в современных реалиях CRM-маркетинга.

Каждому клиенту на сайте Mindboard доступна 14-дневная бесплатная демо-версия для ознакомления с продуктом при регистрации с рабочей почты.

Кому подходит Mindboard?

Mindboard — это инструмент, разработанный для компаний, которые используют платформу Mindbox и стремятся к максимальной эффективности своих CRM-кампаний. Он идеально подходит как для маркетологов, так и для аналитиков, которые хотят получать доступ к аналитическим данным в режиме реального времени без необходимости интегрировать сложные BI-системы или вкладывать дополнительные средства в разработку.

Почему именно Mindboard?

Mindboard создан командой экспертов из CRM-агентства BusinessBox с 15-летним опытом автоматизации омниканальных коммуникаций на платформе Mindbox. Сервис Mindboard является победителем многих российских и международных конкурсов, например, он получил Серебро на МИКС Россия 2024 в номинации “Технологии:  лучшее техническое решение и платформа” и занял 3-е место на Workspace Digital Awards 2024 в номинации “CRM-маркетинг и рассылки” с кейсом увеличения выручки  e-mail канала на 80%.

Какие задачи решает Mindboard?

Компании, занимающиеся CRM-маркетингом, часто сталкиваются с проблемой анализа больших данных для планирования CRM-стратегии и улучшения текущих маркетинговых коммуникаций. Внедрение BI-систем является сложным и дорогостоящим процессом, который, как правило, не решает задачи маркетинга, т.к. заказчиком подобных решений являются другие структурные подразделения компании, у которых есть свои цели, не связанные с CRM-маркетингом.

Именно здесь на помощь приходит Mindboard: сервис специально разработан для CRM-маркетинга и решает сразу несколько ключевых задач:

Фокус на развитие: благодаря Mindboard компании могут сразу сосредоточиться на развитии CRM-маркетинга, не тратя время и ресурсы на сложные и дорогостоящие системы бизнес-аналитики, которые изначально предназначены для других целей и не учитывают специфику конкретных платформ управления клиентскими данными.

Оптимизация затрат: Mindboard делает работу с данными простой и понятной, избавляя от необходимости использовать сложные инструменты бизнес-аналитики, которые требуют сотни, а то и тысячи, часов на разработку, внедрение, проектирование и настройку дашбордов.

Быстрые результаты: Mindboard предоставляет гибкие инструменты для анализа активности клиентов в режиме реального времени. Это позволяет компаниям быстро оценивать эффективность своих маркетинговых кампаний и находить точки роста и области для улучшения.

Таким образом, Mindboard не только ускоряет процесс анализ данных, но и делает его простым и удобным для каждого пользователя. Это помогает CRM-маркетологам принимать эффективные решения в режиме реального времени на основе актуальных данных.

Как с ним работать?

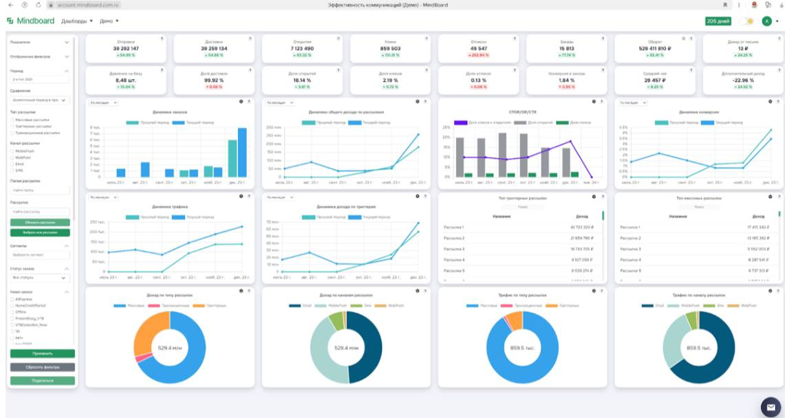
Mindboard работает на базе готовых дашбордов, которые автоматически собирают и анализируют данные из CDP-платформы Mindbox. Клиенты получают доступ к интуитивно понятным аналитическим панелям, которые предоставляют всю необходимую информацию для анализа без необходимости ручной настройки или долгих доработок. Пользователи могут выбирать необходимые метрики и фильтры, чтобы начать работу с ключевыми показателях, влияющими на эффективность CRM-маркетинга.

Почему это важно?

Для достижения успеха в CRM-маркетинге важно своевременно реагировать на изменения в поведении клиентов и корректировать свои маркетинговые кампании на основе актуальных данных. Mindboard предоставляет компаниям возможность в режиме реального времени отслеживать ключевые метрики эффективности CRM-маркетинга и оперативно адаптировать стратегию, что, в свою очередь, способствует увеличению конверсии и повышению дохода. Без использования таких аналитических инструментов, компания рискует не только потерять часть своей аудитории, но и упустить возможности для роста.

Какие результаты дает?

Внедрение Mindboard в процессы CRM-маркетинга позволяет повысить выручку компаний на 30-80%, благодаря мгновенному анализу данных и возможности проведения оперативной корректировки кампаний. Mindboard — это инструмент, который не только собирает данные, но и превращает их в ценные знания, способствующие повышению эффективности бизнеса. За счет глубинной аналитики маркетинговых активностей CRM-маркетологи могут принимать правильные решения для удержания клиентов, повышения дохода от базы и снижения оттока. 

Для кого CRM-маркетинг будет работать эффективно?

Этот инструмент будет особенно ценным для компаний среднего и крупного бизнеса, активно использующих платформу Mindbox для управления CRM-маркетингом. С его помощью можно значительно оптимизировать затраты на аналитику данных, увеличить доход CRM-канала и сократить время, необходимое для подготовки отчетности.

Безопасность

Одной из ключевых особенностей Mindboard является высокий уровень защиты данных. Все данные хранятся в соответствии с требованиями 152-ФЗ. Следует отметить, что передача персональных данных не осуществляется.

Готовая система без доработок

Mindboard представляет собой готовое решение, которое не требует дополнительных разработок, интеграций и сложных настроек. В отличие от большинства BI-систем, где пользователю приходится самостоятельно адаптировать продукт под свои задачи, Mindboard уже полностью готов к работе и доступен для использования сразу после подключения. Это значительно сокращает затраты компании и позволяет начать получать результаты с первого дня работы с Mindboard.

Уникальный продукт

На рынке существует множество инструментов для анализа данных, однако большинство из них не предназначено для решения конкретных задач CRM-маркетинга, т.к. изначально спроектированы под другие цели. Все эти системы не учитывают специфики работы конкретных CDP-платформ, которую необходимо не только знать, но и соблюдать при разработке и настройке интеграции. Это требует привлечения узко-специализированных ресурсов на внедрение, а также проектирование и настройку дашбордов. 

Mindboard — это уникальный продукт, который выделяется за счет своей готовности к использованию и отсутствия необходимости в дополнительных настройках. Он предлагает клиентам доступ к специально разработанным под задачи CRM-маркетинга аналитическим панелям, которые автоматически рассчитывают все основные показатели и предоставляют актуальные данные для анализа маркетинговых кампаний в режиме реального времени.

Нет конфликтов с внутренним BI

Mindboard прекрасно дополняет уже существующие BI-системы компании и не является их заменой, т.к. предназначен для конкретных целей CRM-маркетинга. Он работает как самостоятельный аналитический инструмент, предоставляющий маркетологам и аналитикам доступ к CRM-данным без необходимости использования внутренней BI-системы, которая предназначена для других целей. Это делает его гибким и удобным решением для компаний, которые нуждаются в специализированном инструменте для целей повышения эффективности CRM-маркетинга.

В чем суть?

Суть Mindboard заключается в том, что он предоставляет компаниям возможность гибкого анализа маркетинговых данных с помощью готовых дашбордов. 

Пользователи могут анализировать и сравнивать:

  1. Результаты CRM-кампаний;
  2. Отслеживать поведение клиентов;
  3. Корректировать свои стратегии в режиме реального времени.

Mindboard - это полноценное аналитическое решение, которое позволяет вывести CRM-маркетинг компании на новый уровень.

Для разных задач CRM-маркетинга в сервисе уже собраны 10 готовых решений:

  1. Эффективность коммуникаций;
  2. Сравнение кампаний;
  3. Заказы из рассылок;
  4. CRM показатели;
  5. База клиентов;
  6. Воронка продаж;
  7. Доходность по RFM;
  8. Факторный анализ;
  9. Структура продаж;
  10. Профили потребителей.

Использование Mindboard предоставляет компаниям возможность принимать более обоснованные решения на основе точных данных, что помогает увеличить эффективность маркетинга и снизить затраты на аналитику. 

Сервис позволяет быстро оценивать результаты кампаний, находить точки роста и вносить необходимые изменения для повышения дохода CRM-канала.

Если вы хотите познакомиться с Mindoard, то на сайте есть 14-дневная бесплатная демо-версия, которая доступна любому пользователю при регистрации с рабочей почты.