Проблемы Excel. От Excel к учетной системе. Альтернатива Excel для учета

2025-07-25 09:57:14 Время чтения 32 мин 543

Существует немало программ, которые в корне поменяли подходы в некоторых аспектах бизнеса. Это и графические пакеты типа Photoshop, текстовые редакторы, CRM и др.

Среди программ-гигантов по праву занимает место электронные таблицы MS Excel.

Excel - это больше чем, просто некая табличка с возможностями размножить формулу по ячейкам.

В статье мы поговорим про достоинства и недостатки Excel, что делать, когда возможностей Excel уже не хватает для текущих потребностей бизнеса и какая альтернатива Excel существует. 

За что мы любим Excel? Преимущества Excel для бизнеса

Excel - это лучшее средство быстрой организации чего угодно. 

Это может быть список, кого пригласить на день рождения с отметками ответной реакции людей. Это могут быть заказы, которые вы вместо того, чтобы писать в тетрадке, пишете в табличке Excel и автоматом считаете остаток на конец дня.

Это могут быть сведения о ваших работниках и выдаче им заработной платы.

В Excel можно вести абсолютно все. Причем, настроить такой учет можно очень быстро. И это может сделать любой человек с минимальными навыками работы с ПК.  В этом неоспоримое и главное достоинство этой программы.

Excel, как и Эксл Роуз (Axl Rose), может все.
Примечание: Эксл Роуз - лидер группы Guns'n'Roses

Excel - это главный помощник в начале пути

Если вы начинаете свой бизнес, то у вас нет средств и времени разбираться с навороченной CRM. Вам и не нужны все ее возможности. Гораздо быстрее и проще создать под себя таблички с нужной структурой и начать работать в них, не тратя время на длительную настройку системы, изучение ее функций, решение проблем с интерфейсом и т.д.

В этом и есть мощь Excel - она позволяет гибко сделать то, что нужно, и сосредоточиться на ключевых моментах, а не второстепенных вопросах настройки и стилизации.

Любой начинающий предприниматель обязательно должен хорошо знать Excel (тем более знания ключевых возможностей практически всем известны). Это как гибкая записная книжка, которая может решать 90% потребностей в учете для нового предприятия.

Когда у вас самое начало бизнес-пути, у вас нет возможностей вкладываться в свою инфраструктуру. Да и создавать ее преждевременно тоже рискованно, т.к. в самом начале пути может быть куча изменений в самом основании вашего бизнеса. Excel же дает максимальную гибкость и не привязывает вас к какой-либо платформе.

Он не требует от вас тяжелой инфраструктуры, которую нужно поддерживать. Начинать вести процессы и учет в Excel - однозначно правильный тактический ход. 

Онлайн-аналоги Excel

У MS Excel множество аналогов. Причем, некоторые из них бесплатные (Open Office). А есть такие, которые бесплатные и в облаке (позволяют все данные хранить где-то на внешних серверах и дают возможность групповой работы над документом, например Google Disk).

Это делает подобные программы еще более притягательными для бизнеса. Ведь можно не только все гибко настроить под себя, но и также совместно заполнять документы со своими коллегами, одновременно работая над ними. Например, ваш продавец вносит в таблицу Продажи данные о новом заказе, а вы в это время смотрите сводные данные по продажам и эти данные меняются в реальном времени. Звучит неплохо, верно?

Проблемы Excel при росте данных

Казалось бы, как здорово. Можно бесплатно все сделать, быстренько настроить под себя и работай себе на здоровье.

Но со временем начинают "всплывать" некоторые нюансы. Это не связано с качеством Excel или его какой-то недоработкой. Excel - это супер универсальный инструмент, в этом его сила. И в этом его слабость для решения конкретных задачи.

Но со временем начинают проявляться недостатки. Когда данных становится больше, вы уже не можете быстро вручную проверить корректность данных.

Также у вас нет каких-то специальных средств проверки целостности данных. Если кто-то случайно удалил часть данных в таблице, либо занес их в некорректном формате, скорее всего вы узнаете об этом нескоро.

И даже если узнаете, то вам сложно будет найти место, в котором кроется ошибка. Хорошо, когда после долгих пыток в итоге вы нашли это место, но кто и когда это сделал - такой информации у вас не будет.

По мере роста людей, работающих с документом, становится все сложнее контролировать изменения в файле. Так как Excel гибкий, то и данные могут вводить как угодно. Excel не имеет каких-то специальных средств верификации данных, и поэтому каждый вносит как умеет.

Сложность контроля - одна из главных проблем работы с Excel

От этого страдает качество данных в системе, сбоит аналитика. И в итоге приходится всегда с оговоркой опираться на данные в таблицах (другими словами, вы этим данным не доверяете и всегда держите в уме то, что данные могут быть нецелостные).

Допустим, как-то нам удалось все это решить. Но вот приходит продажник-негодяй и просто копирует все файлы, к которым он имеет доступ. Все данные в итоге он может унести с собой, ведь у него полный доступ к файлу, с которым он работает. Это реальная проблема для тех, у кого данные представляют реальную ценность для конкурентов.

Если система разрослась, то возникает другая проблема - сложность ввода данных и в целом сложный интерфейс. Таблицы становятся большими, куча цветных колонок. Причем, нужно помнить витиеватые правила ввода, что если ввел там-то, но не забудь здесь поставить такой-то признак (причем, обязательно в верхнем регистре). В итоге оператор ходит, как по минному полю. Он обязательно подорвется, но ему нет смысла волноваться. Его ошибки не так-то просто обнаружить, в Excel немного инструментов контроля подобных ошибок.

Если вы прошли через весь этот ад и смогли все же все преодолеть, может возникнуть проблема, которую просто никак не решить - производительность. Дело в том, что Excel не предназначен для супербольших таблиц (50-100 тыс), при большом объеме данных он будет тормозить. Любое открытие файла будет небыстрым, люди будут ждать, нервничать, что снижает их эффективность.

Плюсы и минусы Excel для бизнеса

Краткий итог по достоинствам и недостаткам Excel для ведения учета.

Преимущества Excel для бизнеса

  1. Гибкость структуры данных, возможность модификации на лету.
  2. Скорость начала работы. Создал таблицы, и можно начинать работать с ними сразу, по ходу дорабатывая структуру данных.
  3. Не надо никого учить, как работать с Excel. Excel знают все (если не знают, то странно, что вы работаете с ними). Достаточно описать, что куда вносить и можно начинать работать в нем.  
  4. Нет инфраструктуры, бесплатный (если это Google Disk) - просто заводим аккаунт и начинаем работать. Не нужно ничего устанавливать, не нужно делать бекапы данных, не нужны никакие начальные установки и настройки.

Недостатки Excel

  1. Контроль ввода. Очень легко внести данные не в том формате, и от этого рушатся вычисления.
  2. Человеческий фактор. Человек может случайно выделить что-то не то в документе и нажать DEL. Либо специально навредить. И сложно отследить такие моменты.
  3. Сложность разграничения доступа. Человек имеет доступ ко всей таблице. Он может запросто ее скачать себе и использовать как угодно. Вполне возможно, какие-то столбцы вы хотели бы скрыть от некоторых сотрудников, работающих в системе. 
  4. Много лишнего в интерфейсе. Пользователю не нужно видеть часть данных для работы, но т.к. это таблица, то он видит ее всю и в ней пытается разобраться.
  5. Легко сломать данные и сложно поддерживать целостность. Если требуется одну информацию вводить в нескольких местах, то человек может просто забыть это сделать, либо сделать неточно и данные будут расходиться. Это плохо. Данные в системе будут нецелостные.
  6. Сложность обработки очень больших массивов. Если данных очень много (десятки тысяч строк), то таблица будет подтормаживать, что скажется на эффективности работы всех сотрудников.
  7. Нет логирования: кто что делал в файлах. Если где-то в данных ошибка, очень сложно восстановить, чьи действия стали ее причиной. Проблема здесь также в том, что абсолютно любой человек, имеющий доступ к файлу мог внести эти недостоверные данные.
  8. Нет бизнес-логики по изменению статусов заявок. Если у вас должна быть некая сложная логика смены статусов у сущностей (например Заказ), то в Excel проблематично будет ее воспроизвести. Сложно будет создать "лыжню" для сотрудника, когда он не может "ни вправо, ни влево" с нее свернуть.
  9. Нет уведомлений. Нет возможности оповестить людей в Телеграм, на почту или через СМС об определенных событиях, которые "произошли" в файле (например, кто-то добавил в файл новый заказ, или по такому-то клиенту не было движений уже более 10 дней). 
  10. Нельзя интегрироваться с внешними системами. Это могут быть те же уведомления, например, в телеграм. Это может быть отслеживание трек-номеров посылок, получение курса валют и т.д.
  11. Нет сложных вариантов фильтрации (либо их проблематично реализовать). Хочется внести особые способы фильтрации данных, но в Excel это не всегда возможно (например, вывести список клиентов, которые покупали товары такой-то категории за такой-то период и вывести некую агрегирующую информацию по ним).

Как в идеале может выглядеть решение? Сравнение CRM и Excel

Решение должно обладать гибкостью Excel, но при этом по максимуму нивелировать его недостатки.

Решение этой проблемы видится следующим:

  1. Все данные хранятся в единой реляционной базе данных, например, SQL Server.
  2. У каждого пользователя свой веб-интерфейс только с теми функциями и возможностями, которые ему необходимы для работы. Это личный кабинет пользователя в системе.
  3. Основа интерфейса - это дашборды, формы и таблицы. Дашборды дают общее понимание по текущему положению. Таблицы позволяют быстро находить нужные данные через фильтры. Формы позволяют вводить данные в максимально простом виде для оператора.
  4. Доступ к личному кабинету есть с ПК, планшета, телефона. Ключевые функции доступны в любой момент времени (дома, в дороге, в офисе).
  5. Пользователь получает уведомления по важнейшим событиям в системе в виде пуш-уведомлений на телефон, либо в самой системе (внутренняя система уведомлений).
  6. Система имеет возможность интеграции с другими внешними системами, чтобы уменьшить ручной труд, ускорить операции и иметь возможность более плотно работать с партнерами. Для отдельных видов контрагентов можно создавать свои специальные личные кабинеты с ограниченными функциями. 
Своя система учета - это стратегический шаг вперед

  Стоимость и подробности перехода миграции с Excel или Google таблиц на систему учета смотрите здесь.

Как это выглядит в реальности - демо личного кабинета на сайте

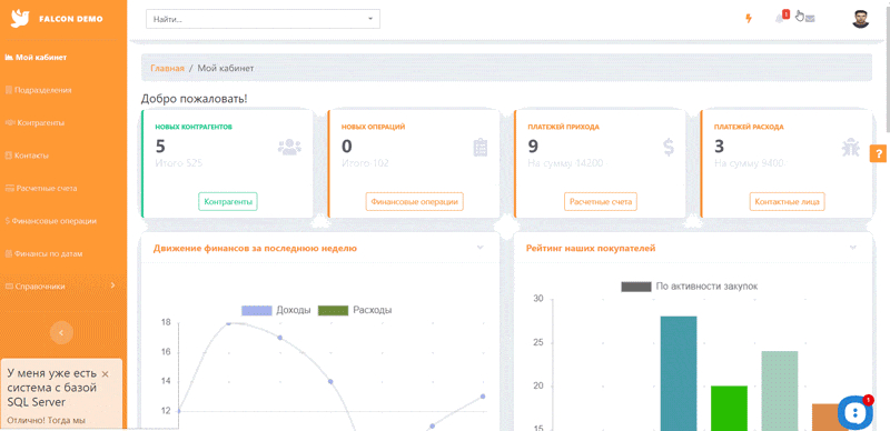
Далее я покажу на нашем примере, как это может работать. Демо находится здесь - https://demo.web-automation.ru Рассмотрим на примере демо по учету финансов.

Пользователь заходит в свой кабинет.

И попадает на дашборд, на котором он видит ключевые цифры, а также графики и сводные таблицы.

Далее он может внести некую информацию в систему, для этого он выбирает с любой страницы Быстрое действие в верхней панели

Если ему необходимо найти нужные данные, то он идет в соответствующую таблицу, использует фильтр и переходит на нужную страницу.

Форма редактирования контрагента:

Нам пришло уведомление, надо его обработать и отреагировать на него

Допустим, нам надо что-то срочно внести в систему с телефона

Нюансы внедрения системы личных кабинетов и поддержка программы. CRM на базе Excel 

Все данные хранятся в базе данных SQL Server. Доступы раздаются в соответствии с заложенной бизнес-логикой.

Главная особенность системы - все формы, таблицы и страницы можно менять по структуре. Можно менять бизнес-логику и внедрять свои правила обработки данных.

Есть набор неких готовых веб-решений (CRM, Поручения, Проекты, Площадка, Склад и т.д). Их можно взять за основу, а затем доработать под себя.

Разработка идет рука об руку с использованием.

Система - не монолит, который разработан один раз и остается неизменным. Можно организовать процесс так, что развитие системы будет постепенным. Новые улучшения и возможности будут возникать по мере появления идей по изменению системы. 

Именно так мы и развиваем систему, мы ее используем и адаптируем по ходу использования. Прямо как в Excel.

Это ключевой момент нашей системы - гибкость, которая позволяет создавать на базе платформы свой уникальный продукт, а не адаптировать свой бизнес под программу.

Чтобы поддерживать нашу программу, необходимо знать две распространенные технологии:

  1. Язык извлечения данных T-SQL. Вся бизнес-логика строится на SQL.
  2. Bootstrap - адаптивная верстка для создания интерфейса.

Если вы владеете этими двумя технологиями, вам по силам самостоятельно поддерживать систему.

Техническая документация по Falcon Space

Все возможности веб-платформы

Платформа помогает адаптировать программу под бизнес-требования, а не наоборот

Процесс перехода от Excel к учетной системе

Принятие решения о переводе своих процессов с Excel на учетную систему личных кабинетов не должно подразумевать резкий скачок. Лучше это делать постепенно, по мере адаптации вашего бизнеса к новой системе. 

Для начала необходимо определиться, что есть главный процесс, и определить идеальное протекание процесса. Не нужно переносить в новую систему Excel-подобный подход. Попробуйте создать более оптимальный процесс и определите, какую работу на себя будет брать система. Это проверка корректности данных, уведомление, вычисления при занесении, автосоздание второстепенных объектов и др. 

Если говорить о последовательности действий для перехода, то можно выделить следующие пункты:

  1. Определение границ первой версии системы. Решите, что должно быть в первой версии программы. Чем меньше будет объем, тем быстрее это можно внедрить, и тем меньше будет бюджет на первую версию. Все второстепенные хотелки можно будет внедрить на последующих этапах, когда основная часть уже будет работать.
  2. Определите объекты учета. Заказы, товары, атрибуты товаров, категории, покупатели. Определите характеристики сущностей. Это будет основой для формирования структуры базы данных. Необязательно сразу пытаться в деталях все определить, делайте это итеративно, по мере углубления в проект и выявления новых нюансов бизнес-логики.
  3. Определите роли в системе. Роль - это набор возможностей и прав в системе. Администратор, Продавец, Начальник продаж, Начальник ПТО и т.д. Один человек в системе может обладать несколькими ролями, в этом случае интерфейс его кабинета будет иметь возможности этих ролей.
  4. Для каждой роли определите основные возможности. Нет смысла сразу детально определять все-все возможности для каждой роли. Сначала достаточно для каждой роли определить ключевые 3-5 возможностей и от этого отталкиваться при определении структуры страниц
  5. Определите структуру страниц каждого кабинета и опишите кратко каждую страницу. Это элемент технического задания. Чем точнее вы можете описать страницы, тем точнее можно составить представление о бюджете и сроках на реализацию кабинетов. Описание лучше делать с учетом структуры данных, т.е. не просто вывести данные заказчика, а вывести на чтение такие-то поля заказчика и на редактирование такие-то поля. Для большей наглядности можно делать макеты страниц - схематичное отображение, что где находится на странице (для этого можно использовать Excel или Powerpoint, либо их Гугл аналоги)
  6. Следующий этап - реализация. Сначала создается база данных, создаются кабинеты, и реализуется бизнес-логика каждой страниц. В нашем случае, это создание таблиц, форм, диаграмм и написание кода на SQL в виде хранимых процедур.
  7. Ввод в эксплуатацию предполагает ряд мер: чистка от тестовых данных, перенос на сервер или хостинг клиента, организация резервного копирования данных, заливка в базу начальных справочных данных и др.
  8. Далее идет процесс адаптации в системе. Пользователи должны понять, как в системе работать, и принять новый способ работы. Необходимо на практике доказать пользователям системы, что в ней удобнее работать, чем при прежнем способе работы в Excel. Если этого не будет, то сотрудники по-тихому будут саботировать работу в системе и делать ключевые моменты по старинке. Система должна реально упрощать их работу, а не усложнять. Чем проще начальный интерфейс будет у программы, тем больше шансов, что пользователи ее примут.
  9. Появляются новые идеи как упростить, ускорить работу, как сделать удобнее интерфейс. Все эти пожелания необходимо реализовывать в системе с параллельным использованием. Также приходит время автоматизировать и другие второстепенные процессы, которые пока ведутся в Excel. Создается новый этап разработки и внедряются новые элементы учета. Система, которая не развивается, в итоге постепенно перестает отвечать меняющимся требованиям бизнеса. Важно успевать адаптировать систему под текущие реалии вашего предприятия.

Трудности перехода к своей системе и подводные камни при внедрении программы

Не все так просто, и вы можете встретиться со сложностями, о которых не могли предположить в начале проекта.

Сложность адаптации системы под себя

Далеко не каждую систему возможно развивать. Выбирая систему, учитывайте этот момент. Важна не только начальная стоимость системы, но и будущая стоимость изменений (и принципиальная возможность этих изменений). Возможность изменений - одно из ключевых требований к бизнес-системам. Застывшие системы не могут долго закрывать потребности растущего бизнеса.

Непривычно для сотрудников

Люди привыкают к некоторым способам работы, даже если они не очень эффективны. Важно максимально снизить порог понимания системы. Чем проще в ней работать, тем проще будет убедить пользователя ее использовать. Если для использования вашей системы оператору необходимо знать азбуку Морзе, ваша миссия по внедрению новой системы невыполнима.

Все может затянуться, долгие сроки внедрения

Если доработки идут медленно, команда разработки застряла в багах, новые возможности конфликтуют с существующим, то все может сильно затянуться. При этом расходы растут, а выгоды от внедрения особенно нет. Мы были в такой ситуации (именно в роли разработчиков в сфере заказной разработки). Она довольно сложная и для заказчика (по вышеназванным причинам), так и для разработчиков (увязать аппетиты заказчика с реалиями проекта). Правильное решение - это убирать тяжеловесные хотелки в угоду скорости работы, простоты интерфейса и скорости внедрения всех ваших идей.

Никто не знает как должно быть - двигаться только опытным путем

Если вы думаете, что специалисты знают все, и надеетесь только на их опыт, то рано или поздно вы разочаруетесь в них.

Никто не знает, как должно быть правильно. Вы лучше любого разработчика или консультанта знаете свой бизнес и его потребности. Разработчики/консультанты/внедренцы могут предложить некие стандартные решения, но не факт, что они будут оптимальными для вас. Идите от простого, внедряйте сначала базовые вещи, получайте обратную связь, улучшайте - и так по кругу. Таким образом, вы придете к своему правильному решению.

Зависимость от разработчиков

Чем уникальнее технологии, чем тоньше документация по системе, тем в большей зависимости вы находитесь от разработчиков.

Мы учли этот момент в нашей системе Falcon Space и используем только две популярные технологии - SQL Server, Bootstrap. Чем больше технологий надо знать для поддержки решения, тем сложнее найти подходящего специалиста на сопровождение такого решения.

Плюсы/минусы внедрения системы личных кабинетов в виде веб-приложения    

Напоследок стоит кратко рассмотреть достоинства и недостатки подобного подхода к созданию своей учетной системы.

Ключевые плюсы для бизнеса от внедрения своей учетной системы

Много рутины за 1 клик

Вы уменьшаете количество ненужных действий. Часть этих действий теперь делает система. Нет смысла звонить человеку, отрывать его от других дел, чтобы сказать, что вы подготовили документ. Система сама его уведомит, и он посмотрит документ, когда будет подходящий момент.       

Быстрый доступ к информации в нужный момент

С телефона в поезде (только бы был интернет). Быстрый гибкий поиск нужной информации и реакция на нее через операции и заполнения форм. Подобная оперативность позволяет уменьшить простои в процессах и уменьшить необходимость у кого-то что-то выяснять по телефону.        

Контроль и логирование

Каждый шаг может логироваться, все ходы записаны. Это позволяет восстановить картинку действий за определенный отрезок времени.     

Только нужные функции и интерфейсе

Если мне (оператору) нужно вносить просто платежки, то у меня в кабинете будет только одна страница с формой добавления платежки с проверкой корректности занесения. Ничего лишнего.    

Борьба с хрупкостью данных

Защита от неверного ввода и сложные проверки. Все данные в систему попадают в систему через сохранения форм. Данные в этих формах проверяются не только на корректность типов данных (правильные даты, числа), но и с дополнительной проверкой данных (бывает ли у человека температура в 32 градуса?).           

Уведомления

Получение оперативной информации в нужный момент времени с возможностью реакции на них через систему.    

Метрики и аналитика в системе

Вложенные таблицы с данными, сводные таблицы, графики, дашборды, цветовое кодирование - все это позволяет оперативно получить самую важную информацию об положении дел. 

Интеграция с другими системами

В некоторых случаях просто необходимо плотно интегрироваться по API (программному интерфейсу) со своими контрагентами или внешними поставщиками данных (например, Почта РФ).

Работа с мобильных устройств

Мобильный телефон всегда с нами, даже когда спим. Когда мы встаем, сначала мы берем наш телефон и проверяем, что там. Мы настолько привыкли к своему прямоугольному другу, что чувствуем неуверенность даже при краткосрочном расставании с ним. Работа с телефона - это новые реалии бизнеса. Excel пока очень сложно адаптируется под мобильные (Google Spreadsheet имеет мобильное приложение для редактирования таблиц, но это далеко от идеала удобства).                    

Кабинет для внешних контрагентов

Вы можете реализовать личный кабинет для своих клиентов, чтобы они, к примеру, самостоятельно создавали в системе свои запросы КП или что-то в этом роде. Это возможность создавать свою экосистему и вовлекать в нее своих партнеров и заказчиков.   

Минусы владения своей системы

Дополнительные траты на поддержку системы

Развитие системы подразумевает подключение специалистов. Их работа требует затрат. В нашей системе мы исходим из того, что конечный заказчик никогда не будет сам настраивать в системе ключевые элементы. Именно поэтому мы не создаем для настроек сложные интерфейсы с drag n drop переносами элементов и конструкторы форм.

Специалисту проще, быстрее и точнее создать все это с помощью кода, а не интерфейса. Своя система подразумевает команду поддержи и некоторые расходы на нее.    

Дополнительные объекты инфраструктуры

Это база данных, сервер или хостинг, домен, SSL для домена, хранилище бекапов. Все это не так сложно и дорого, но все же также требует обслуживания. В случае с Excel - это просто файл программы, что конечно гораздо проще и понятнее для обычного пользователя. Обслуживанием инфраструктуры приложения должна заниматься также команда поддержки/разработки/сопровождения. В простом случае это один человек с базовыми навыками системного администрирования.          

Где-то будет потеря гибкости по сравнению с Excel

В Excel очень просто добавить поле. И для этого не нужен специалист. Просто взял и добавил сам.

В случае с системой все выглядит чуть сложнее: необходимо добавить поле в таблицу базы данных, вывести в интерфейсе и прописать правила бизнес-логики по обработке этого поля.

В Falcon Space все это делается "не отходя от кассы" - прямо из кабинета администратора-разработчика системы. Но все же это требует больше трудозатрат по сравнению с Excel, а также технического специалиста по системе. 

Заключение

Альтернатива Excel для бизнеса - это система личных кабинетов на сайте, где протекают все основные бизнес-процессы.

Путь создания своей системы личных кабинетов непростой, но в итоге это меняет подход к ведению учета и бизнеса в целом. 

Все бизнес-данные накапливаются в одном месте, и вы получаете возможность анализировать их и принимать более взвешенные решения на основе данных, а не личной интуиции.

При разрастании структуры будет появляться все больше поводов перейти на подобную систему, где во главе угла стоит база данных, а не файлы Excel.

Если вас интересует тема создания CRM, посмотрите наш кейс по созданию CRM для наших нужд. 

Также посмотрите эти статьи:

  1. Статья про создание личного кабинета клиента на сайте
  2. Статья про создание системы личных кабинетов для сотрудников

Источник