Digital Caramel обновили личный кабинет

2024-09-09 16:09:03 Время чтения 3 мин 5260

При создании обновленного личного кабинета команда Digital Caramel думала о том, как обеспечить своим партнерам более комфортное и приятное взаимодействие с платформой. Мы поставили перед собой задачу изменить архитектуру кабинета так, чтобы старые программные решения можно было интегрировать в новую структуру ЛК. В результате мы детализировали статистику и внесли значительные изменения в дизайн.

Обновления личного кабинета Digital Caramel 2024

  1. Полностью переработан сам ЛК: новый UI/UX, современный минималистичный дизайн.
  2. Обновленный ЛК работает намного быстрее, чем его старая версия.
  3. Появилась возможность корректного добавления новых платформ, а именно:  Telegram-каналов, приложений, Yandex игр.
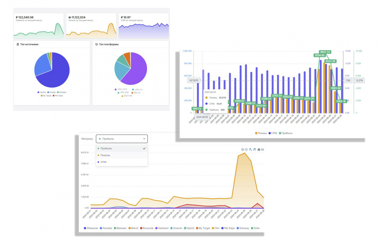
  1. Теперь вы можете посмотреть общую статистику, которая будет включать все платформы (сайт, Telegram), по указанному периоду.
  2. Внесены изменения в раздел «Платежная информация»: теперь клиентам  доступен выбор метода платежа.
  1. Графики и данные статистики можно смотреть по всем метрикам (прибыль, показ, cpm).
  2. Переработана главная страница «Панель». Здесь теперь удобнее и проще  проследить динамику заработка за текущий месяц, а также заработок с прошлого месяца с учетом реферальной системы.

В перспективе:

  1. В скором времени планируется реализация API для клиентов.
  2. Наработка базы новых рекламодателей.
  3. Создание и развитие новых форматов рекламы.

Суммируя, обновленный личный кабинет более продуман, работоспособен и быст. Он станет фундаментом для дальнейшей реализации новых фич и функционала. Для команды Digital Caramel это только начало. Мы будем продолжать апгрейд личного кабинета  с целью экономии времени наших партнеров и минимизации их участия в технических вопросах.

Напоминаем, что на начальном этапе внедрения обновленного ЛК возможны временные неполадки и баги. Просим вас отнестись к этому с пониманием и сообщать нам в случае возникновения проблем.

Ждем ваших вопросов и предложений на нашем клиентском форуме или на сайте.